专利管理系统|专利全生命周期智能管理

自动化案件管理、年费智能提醒、官方数据打通、客户协同子系统,让知产服务更专业、更省心
免费试用 在线咨询

专利管理系统

奇智创达专利管理系统,是一款面向知识产权代理机构、科技企业、高校及科研院所的专利全生命周期智能管理平台。系统深度打通“官方—服务机构—客户”全链路,实现与专利官方系统(CPC等)的实时数据同步,并提供案件、客户(协同子系统)、财务、团队的一体化协同能力,帮助用户全面降低运营成本、减少人为失误、提升专利管理效率与服务专业度。

系统具备强大的全流程管控能力与自动化作业能力,可自动完成专利提案审核、智能配案分配、稿件多级核稿、XML一键转档、官方递交、官文自动抓取解析、专利期限监控、专利年费自动同步与提醒、多CPC账号集中监控等核心业务功能。同时,系统提供完善的客户管理、客户合同管理、账单管理、报表管理等配套功能,实现从专利提案到权利失效的全流程闭环管理。

为满足不同用户的个性化业务需求,系统提供高度灵活的后台自定义配置能力,包括可视化流程配置、任务规则配置、费用规则配置、编号规则配置、消息提醒配置、自定义首页配置、精细化权限管理等。用户可快速启用行业成熟管理方案,也可根据自身业务特点灵活调整,让专利管理流程贴合实际作业需求,实现管理效率与服务质量的双重提升。

专利管理还在靠表格?效率低、易漏缴、客户流失,该升级了!

流程太长、环节太多,人工根本盯不过来

专利从提案、配案、核稿、递交到官文答复、年费监控,环节多达十几个。靠人工表格、微信群、Excel 管理,很容易出现漏递、漏答复、漏缴年费的情况。更麻烦的是,一旦出错,往往要等到客户来问、官方发通知,甚至已经产生滞纳金才发现。这种 “被动式管理” 不仅浪费大量时间补救,更严重影响专业形象。

客户一打电话,你就得翻半天记录

客户资料、案件信息、合同内容、往来邮件分散在不同员工的电脑、微信、邮箱里。客户问一句 “这个案子现在什么状态?”,你可能要翻聊天记录、查内部表格、问代理人,折腾十几分钟才能回复。客户体验差,员工也累,沟通成本高得惊人。更糟糕的是,一旦员工离职,客户资料还可能丢失,给公司带来巨大风险。

每个月做账单,都像在 “渡劫”

案件官费、代理费、优惠折扣、费用减免…… 各种费用项目复杂,账单却要靠人工整理。每个月财务和业务都要加班对账,还经常出现算错金额、漏算项目、客户质疑账单的情况。老板要经营数据,也得临时统计,报表不及时、不准确,根本无法支撑决策。业务和财务脱节,已经成为很多代理机构发展的最大瓶颈。

流程不统一、规则不统一,管理困难,新人上手慢

不同代理人有不同的工作习惯,有的喜欢用表格,有的喜欢用邮件,有的习惯口头沟通。新人入职后,要花大量时间学习 “每个人的规则”,上手慢、错误多。任务分配没有统一标准,提醒机制靠自觉,导致管理混乱、责任不清。一旦业务量增加,整个团队就会陷入 “忙、乱、错” 的循环,严重影响效率和客户满意度。

核心亮点功能

全生命周期案件管理
智能官文解析与自动化监控
业务财务一体化管理
专属客户协同子系统
高度灵活自定义配置引擎
专利管理系统覆盖专利申请全流程,实现提案、配案、核稿、递交、官文答复、年费监控的无缝衔接。系统自动记录每一个操作节点,状态变更实时同步,让每一件专利都在掌控之中,彻底告别 “漏递、漏答、漏缴” 的风险。
专利管理系统全生命周期案件管理
内置智能官文解析引擎,支持多 CPC 账号实时监控,自动抓取官方文件并解析关键信息。结合自定义期限规则,系统自动推送缴费、答复等任务提醒,将繁琐的人工监控转化为自动化作业,效率提升50% 以上。
专利管理系统智能官文解析与自动化监控
打破业务与财务的信息孤岛。系统自动同步费减信息并结合业务收费规则,自动生成费用,您可以快速完成客户账单与内部成本核算。支持多维度经营分析报表,实时呈现营收、成本、利润状况,让管理层随时掌握公司经营脉搏,决策更精准。
专利管理系统业务财务一体化管理
为客户提供独立的知识产权管理入口。客户可随时登录系统查看案件进度、下载官文、在线对账与支付,实现服务过程的全透明化。这不仅提升了客户体验,更能有效绑定客户,彰显事务所的专业服务形象。
专利管理系统专属客户协同子系统
拒绝 “削足适履”。系统支持流程、任务、费用、编号、邮件模板、Word模板、筛选查询、首页展示等全方位的自定义配置。无论是复杂的业务流程,还是独特的文书格式,都能通过简单配置快速实现,完美适配不同规模、不同业务模式的代理机构。
专利管理系统高度灵活自定义配置引擎

主要功能场景

专利提案与任务分配
核稿与递交作业
官文处理与答复
客户对账与催款

经营数据分析

01 专利提案与任务分配

场景描述

商务人员通过系统提交新案需求,内部审核后,系统根据代理人的擅长领域以及工作饱和度推荐最合适的代理人(或由配案人手动分配)。

系统价值
减少人工判断时间,配案效率提升明显
避免 “好案子抢着做、难案子没人管” 的情况
让每个案子都匹配最适合的代理人,提升案件质量与客户满意度
平衡团队工作量,避免部分代理人过载、部分闲置
新人也能快速上手,配案不再依赖经验
专利管理系统新案接案与分配

02 核稿与递交作业

场景描述

代理人完成撰写后提交核稿,流程自动流转至流程部。流程人员审核通过后,一键生成 XML 并递交至官方。

系统价值
流程规范化,责任可追溯
告别口头交接和混乱的文件传输。系统自动记录每一次核稿流转、修改意见,形成完整的操作日志。
XML一键转档,告别格式排版
内置强大的XML生成引擎,撰写完成后一键即可生成符合官方标准的XML文件。
一键导入官方,操作简单高效
减少了 “下载 - 上传 - 登录” 的繁琐步骤,避免因操作失误导致的漏递或错递。
多重校验机制,保障递交质量
把错误拦截在递交之前,最大程度降低出错率,维护事务所的专业形象,避免因低级错误给客户造成损失。
专利管理系统核稿与递交作业

03 官文处理与答复

场景描述

官方下发审查意见通知书,系统自动抓取并解析,生成待办任务推送给代理人。代理人答复完成后,流程自动归档。

系统价值
官文自动抓取,处理零延迟
系统实时监控官方渠道,自动抓取官文并解析关键信息,无需人工下载、上传、录入。代理人第一时间收到待办提醒,不会错过任何期限。
关键期限自动识别,杜绝漏答漏缴
系统自动识别答复期限、缴费期限等关键时间点,并根据事务所规则提前推送提醒。即使新人操作,也能避免因疏忽导致的权利丧失。
官文集中存储,检索方便快捷
所有往来官文按案件归档,支持按关键词、日期、类型等多维度检索。无需再翻邮箱、翻聊天记录,几秒钟即可找到需要的文件。
答复流程标准化,文件可追溯
答复过程全流程记录,修改痕迹清晰可见。代理人提交答复后,流程自动归档,方便后续查阅与管理,也提升了团队协作效率。
专利管理系统官文处理与答复

04 客户对账与催款

商务、财务人员在系统中一键生成所有客户的账单,通过邮件或系统消息推送给客户。

账单自动生成,准确无误
系统根据案件、费用规则、合同条款自动计算金额,无需人工汇总 Excel。账单内容准确、格式统一,减少人工错误。
对账透明,减少争议
客户可在系统内查看账单明细、案件详情、费用来源,对账过程公开透明。客户质疑大幅减少,财务沟通更顺畅。
多渠道催款,回款速度更快
系统支持邮件、短信、系统消息等多种催款方式,自动记录催款状态。财务无需逐个客户跟进,催款效率提升明显。
现金流实时可见,财务更健康
系统实时统计已收、未收、逾期等数据,帮助管理层及时掌握现金流状况,降低坏账风险,提升公司财务健康度。
专利管理系统客户对账与催款

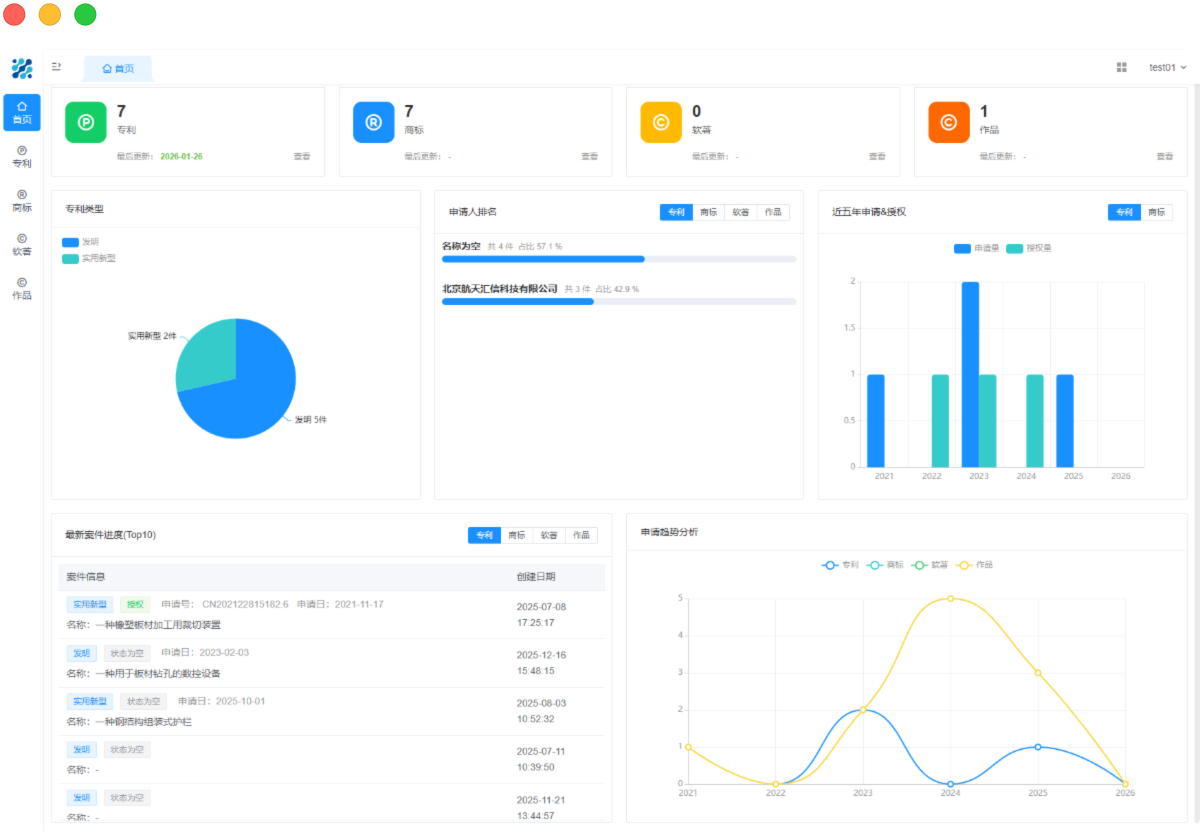
05 经营数据分析

老板想了解今年的业务情况,首页即可看到当前已到款、未到款的情况,看到了各个客户的贡献度、各个代理人的撰写量以及整体的经营情况

多维度报表,经营状况一目了然
系统提供案件量、营收、客户贡献度等多种报表,数据可视化展示,老板无需等待财务整理,随时掌握公司运营情况。
客户价值分析,提升客户管理效率
过客户贡献度、案件类型、续费情况等数据,快速识别高价值客户与潜在流失客户,帮助管理层制定更精准的客户维护策略
团队绩效可视化,优化人员配置
系统展示代理人结案量、效率、质量等指标,帮助管理者了解团队表现,合理分配任务,提升整体工作效率与团队协作水平。
专利管理系统经营数据分析

您是否还有以下疑问?

01 专利管理系统数据准吗?和官方系统有差异吗? 数据一致
专利管理系统数据与国家知识产权局官方完全一致,包括历史缴费记录、当前待缴金额、滞纳金、缴费期限等关键信息,同时自动标记异常缴费(重复缴、未缴标记已缴),比手动查询更精准。
添加了对数据的解析、标记
另外,系统通过对数据的解析,给相关的异常费用进行标记,方便对您进行提醒,也方便您进行年费数据作业。
02 专利管理系统,真的可以解决逾期、重复缴的问题吗? 答案是可以,主要从以下几个维度分析:
1. 数据自动同步
系统年费数据自动同步,年费的期限,金额大小,是否有滞纳金,专利的基本信息、法律状态等信息都自动同步,从此无需手动查询,人工失误导致的出错能基本杜绝
2. 系统提醒机制
系统通过定期提醒机制,即将到期的数据自动发送邮件提醒相关负责人,只要使用者关注相关信息,基本不会存在遗漏。
另外,在首页、专利监控池、待缴年费池都有明显的统计分析,一眼就能看出有需要处理的年费,进而降低出错的可能性。
3. 年费账单审核
对于年费账单,系统支持添加内部审核功能,缴费时有人帮忙把把关,可以有效降低一些低级失误。
03 奇智创达代理机构专利管理系统,相比别人家有什么优势呢? 功能丰富
系统业务架构优秀,基础的作业细节,相对竞品体验更优。比如专利录入功能,我们就涵盖了客户经常使用到的绝大部分情形(例如专利权人监控)。
另外,我们还支持对代理费的管理、异常年费排查、邮件与Word模板的自定义、内部审批、开票管理、客户确认、到款管理等一系列的功能。
市场认可
从系统上线至今,已经有数百家代理机构、企业使用我们的专利管理系统进行年费监控,续费率接近100%,市场认可度非常高。
性价比高
奇智创达年费监控虽然品质出众,但是定价却低于市场标准。另外奇智创达推出的“代理机构普惠共赢”计划,针对初创型、发展型代理机构优惠力度特别大,性价比非常高。
服务到位
奇智创达不限客户体量与购买的系统类型,均提供7*12小时无忧服务,即便是小金额的年费监控客户,亦可以无差别享受系统演示,需求反馈,问题咨询等服务。
04 价格怎么算的? 是否有优惠活动 目前提供两种收费模式:
独立购买年费监控
独立购买年费监控时,我们100件起售,然后遵循按量阶梯收费模式,年费监控量越大,单价越低。
购买整套知产管理系统
奇智创达推出“代理机构普惠共赢”计划,现在购买享受4折优惠,并额赠送年费监控等5大权益。综合算下来,如果您的年费监控量大于1000件,购买整套知产管理系统并不会比独立买专利管理系统贵多少,非常值得拥有哦。
点击右侧的电话咨询、微信咨询、在线咨询均可以与我们取得联系,欢迎通过任何方式与我们沟通!

联系我们

留下您的联系方式, 奇智创达将马上安排商务经理与您对接!
 
 
 
提 交
在线客服系统